7 Best Tools to Discover Emerging Research Trends
Staying updated on the latest research trends is essential, within your field and in adjacent or interdisciplinary areas. Whether you're identifying new directions in your research or collaborating across disciplines, keeping up with emerging topics helps researchers stay ahead.
With an overwhelming amount of data and publications, one of the biggest challenges is knowing which papers to prioritize and how to identify the latest research trends.
To help with that, here is a comparative analysis of 7 tools to stay updated with emerging research trends in your field.
7 Best Research Tools to Find Emerging Research Trends

1. Scinapse
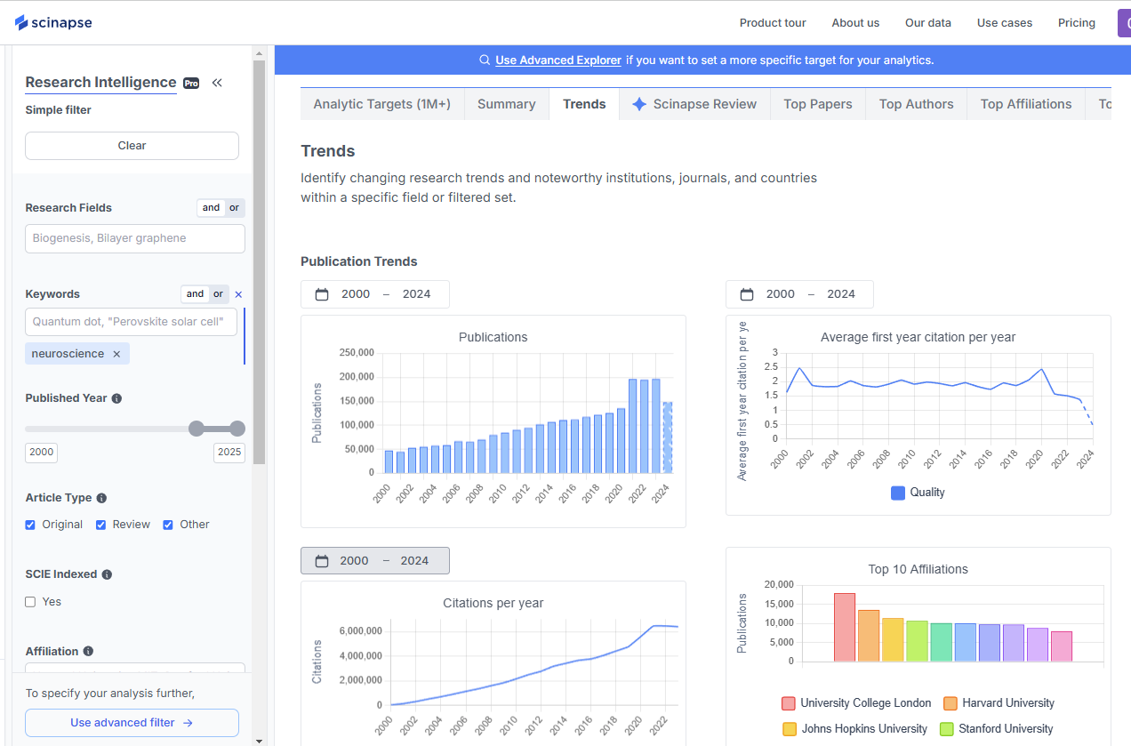
Scinapse is an academic analytics and research trends platform that combines the search of over 170M+ recent papers with citation data analysis to help researchers quickly track emerging trends.
With Scinapse, you can:
✅Filter papers by specific time periods (e.g. 2010 ~ 2024/ last 5 years etc.) to focus on recent developments or by keywords, research fields, and article types with detailed and customized filter options to refine your search.
✅Discover related research topics through keyword-based recommendations.
✅Real-Time Citation Analytics - Papers are displayed based on citation counts within the filtered results, providing real-time citation analysis within your field to highlight influential research and emerging trends.
✅Data Visualization - Easily explore research trends with graphical insights that visually track the evolution of topics over time.

2. Semantic Scholar
Semantic Scholar provides access to 200M+ academic papers and helps researchers navigate a vast collection of literature efficiently. One of its features is TL;DR (Too Long; Didn’t Read), which summarizes papers into short, easy-to-digest abstracts. Additionally, Trending Papers and Highly Influential Citations highlight research gaining significant attention, helping researchers stay updated on emerging topics.
How it helps identify research trends:
✅ Grasp key findings with TL;DR summaries.
✅ Track highly cited papers in a specific field to spot emerging topics.
✅ Monitor Trending Papers and Highly Influential Citations to identify impactful research and new developments.
3. SciFinder
SciFinder is particularly useful for researchers in chemistry and life sciences, providing access to a vast collection of papers, research articles, patents, and experimental data all in one place.
Key features for trend tracking:
✅ Extensive database coverage, including 59M+ references from the early 1800s to the present, sourced from thousands of journals and 109 patent authorities.
✅ Molecular structure search and reaction prediction, valuable for drug discovery and material science.
✅ Patent and innovation tracking, with access to over 1.39M Markush structures from 575K+ patent citations, helping researchers stay ahead in industrial and academic research.

4. Scopus
Scopus has a massive database with 23+M articles with more than 6K+ open access journals and uses AI-powered analytics to track emerging themes in research.
Notable features:
✅ "Emerging Themes" —automatically detects and categorizes new research areas.
✅ "Analyze Search Results" —quantifies research growth by tracking the number of papers and citations over time.
✅ Identify key trends through AI-driven pattern recognition and thematic analysis.
5. Web of Science
Web of Science provides access to 34,865+ journals, books, proceedings, patents, and data sets, with 235M+ records and 66M+ patent families.
Key features include:
✅ “Hot Papers🔥”—a curated list of highly viewed papers in each research field.
✅ "InCites" —a visualization tool for analyzing institutional and author impact.
✅ Comprehensive citation tracking—search across diverse resources and analyze citation connections to identify emerging research trends.
6. PubMed
PubMed is particularly useful for researchers in medicine and life sciences, providing insights into publication growth and keyword trends across various topics. Built on MEDLINE and PubMed Central, it offers access to 37M+ citations and abstracts and allows for indirect trend analysis by tracking keyword occurrences and publication volume over time.
Key features for trend tracking:
✅ Annual publication growth analysis, allowing researchers to track the rise of studies in specific medical and biological fields.
✅ Keyword trend monitoring, helping identify shifts in research focus, such as the evolving terminology in "COVID-19" studies.
✅ Extensive biomedical database, with citations and abstracts sourced from MEDLINE and PubMed Central, ensuring comprehensive literature coverage in the life sciences.
7. Research Rabbit
Research Rabbit uses AI-driven recommendations to analyze the relationships between papers, authors, and topics, while also visualizing research networks to provide a clearer understanding of scholarly connections. For example, you can track research trends and gain a more precise understanding of the evolving research landscape through real-time updates on papers related to your specific areas of interest.
How it helps researchers stay ahead:
✅ Dynamic tracking of newly published papers and evolving research topics.
✅ AI-powered suggestions for related papers, helping researchers discover new connections in their field.
✅ Network visualization, allowing researchers to explore relationships between papers, authors, and topics in an interactive and intuitive way.

How to Utilize Scinapse as a Literature Review Tool for Emerging Trends
So, how can Scinapse help you stay ahead of emerging research trends?
1. Search Based on the Latest Trends
Filter papers by publication year and sort by citation count to track impactful research within a specific domain. Unlike Google Scholar, Scinapse analyzes citation impact only within user-selected filters.
2. Keyword Recommendations & Related Paper Suggestions
Scinapse supports AND/OR keyword searches and suggests related topics and papers, helping researchers explore emerging trends.
📌 Example
: Searching "drug development" suggests related topics like biomarkers or clinical trial design.
3. Citation Data Visualization for Trend Analysis
Analyze citation growth trends with visual citation analysis and compare research impact across papers or researchers to track influential studies. Papers are displayed based on citation counts within filtered results, providing real-time citation analysis to highlight emerging trends.
📑Recommended Reads
Explore more insightful articles:
📌 What is Research Intelligence? – Learn More
📌 How First-Year Citations Reflect Academic Excellence – Learn More📌 How to Get a Rough Overview of Industrial Trends (All-Solid-State Battery) – Learn More
With these features, Scinapse is a valuable literature review tool that helps researchers efficiently analyze emerging trends and make well-informed decisions in their fields. 🚀
Interested in a demo or licensing details?
👉🏻 Get all the details in our demo!
/ Written by Geehee Nahm
- Content Strategist specializing in SaaS industries
Never re-search again.
Scinapse is made by researchers for researchers.
Join the next generation of research at ⏯️ https://scinapse.io/
Pluto Labs
Pluto Labs helps researchers focus on their research by improving several inefficiencies in the academic research process. We offer data-driven insights from academic papers, allowing users to easily obtain review-level results for their desired range of papers.
https://pluto.im/
Comments ()